Why Needs An AIOps Tool
If your operations are facing these challenges, you need to check out our AIOps solution, Federator.ai, regardless of which phase of the digital transformation journey you are in.
Complexity of Adoption & Operations
- To manage the patchwork of legacy and cloud technology for now and plan cloud migration for the future
- To integrate cloud-based platforms to solve business problems rather than solving the integration itself
- To adopt one dashboard to manage different services/ solutions and operations in a MultiCloud environment
Increasing Waste of Cloud Resources
- To reduce waste on over-provisioned computing resources in cloud operations
- To identify idle resources and their correlations with certain applications and performance KPIs
- To evaluate the cost of different cloud providers and plan ahead for potential savings in the future
Difficulty in Performance Enhancement
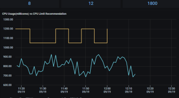
- To have ideal resource allocation for desired performance without experienced or skilled professionals involved
- To meet the dynamic demands of different applications based on continuous and accurate predictions
- To enable intelligent autoscaling for applications to meet the performance goals with dynamic workload demands
Benefits of Federator.ai
Federator.ai, an agentless solution, integrates with the existing monitoring services and adds values to the collected operation metadata to proactively resolve operation resource issues before they become problems.
With an insightful understanding of full-stack correlations (clouds, infrastructure, Kubernetes, applications) for resources, Federator.ai analyzes live time-series data to build AI-based prediction models and uses the predicted workload to provide Just-in-Time Fitted recommendations for application resources. Together with intelligent auto-scaling, Federator.ai achieves both cost-effective resource allocation and application resilience without adding extra skilled architects and operation personnel.
Moreover, the constant bidirectional connectivity between actual IT operations and its Digital Twin, which mirrors the infrastructure and applications running on it, provides precise predictions and recommendations based on the characteristics of different applications, and, eventually, reinforces a virtuous cycle of continuous optimization for both operational performance and cost savings.
The value propositions of Federator.ai
Operation Simplicity
Federator.ai reduces the complexity of operation by up to 80%. One installation of Federator.ai manages multiple clusters (Kubernetes/ OpenShift/ VM cluster) and application in a hybrid cloud/ MultiCloud environment.
Performance Resilience
With Just-in-Time Fitted recommendations from our patented DataProphet Recommendation Engine, application performance and resilience can be ensured with automatic and agile resource adjustments, without human errors or ingenuity.
Cost Optimization
The overall cost saving in Cloud operations with Federator.ai ranges from 35% up to 90%, according to field experience. The savings include minimizing idle resources, selecting the most cost-effective instance types, and choosing the best purchasing models from cloud service providers.
Key Features of Federator.ai
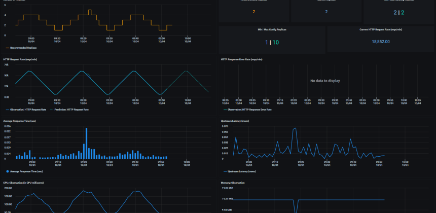
Federator.ai’s one Single-pane-of-glass management console locally and remotely manages clusters in a Kubernetes environment, no matter the resources deployed in private, public, hybrid cloud, or MultiCloud. The AI-based engines (CrystalClear Time Series Analysis Engine and DataProphet Recommendation Engine) of Federator.ai dynamically predict resource consumption and recommend the right amount of resources for pods that accurately match the workload, and, therefore, optimize costs for both Day-1 deployment and Day-2 operations.
How critical KPIs are achieved
- Less Waste
- Sustainability
- Increased Quality
- Reduced Costs
- Equipment Effectiveness
- Customer Satisfaction
Less Waste
The correlations of resource usage from different application components at different layers of the cloud infrastructure, from the microservices of an application to the cluster nodes where application is deployed, are fully analyzed. The insights allow DevOps to provision the right amount of resources for mission-critical workloads at different layers of the infrastructure.
Topology of multi-layer structure and impact analysis
Sustainability
Continuous prediction-based resource optimization based on machine-learning models for application digital twins creates a circle of mutual reinforcement between operation optimization and intelligent configurations. It strengthens application resiliency, sustainability, and Green IT with further automation.
Autoscaling with machine learning-based predictions
Increased Quality
By monitoring selected KPI metrics (like latency, average response time, etc.), accurate predictions of application behaviors can be achieved and the desired performance with minimal resource consumption can be accomplished through intelligent autoscaling.
Intelligent autoscaling of Kafka consumers for application acceleration
Reduced Costs
Federator.ai analyzes the resource allocation and actual usage data from the cluster level to application level for the cost savings opportunities. It also provides recommendations for the most cost-effective cluster configuration that can handle the required workloads with the lowest cost from each public cloud service provider.
Cost optimization from the comparison of the price of resources and providers
Equipment Effectiveness
Full-stack insights, from application to hardware, and application workload predictions enable data center operators to consolidate and concentrate on the utilization of servers and intelligently adjust the cooling for greener operations.
ProphetStor Way: Collect, Analyze, Adapt, Consolidate, Focus. Use Software Sensors for the Workload Data Collection. Recommendation and Execution for Power and Cooling Consumption
Customer Satisfaction
Federator.ai not only helps enterprise architects plan and manage operations with ease in the MultiCloud environments but also meets cost efficiency, performance enhancement, scalability and resiliency required by the C-suite. It also helps to create a favorable climate for the DevOps team in the CI/CD pipeline and makes operations well-positioned to have a successful digital transformation.
Federator.ai provides the most cost-benefit way to automatically make IT operations greener
Less Waste
The correlations of resource usage from different application components at different layers of the cloud infrastructure, from the microservices of an application to the cluster nodes where application is deployed, are fully analyzed. The insights allow DevOps to provision the right amount of resources for mission-critical workloads at different layers of the infrastructure.
Topology of multi-layer structure and impact analysis
Sustainability
Continuous prediction-based resource optimization based on machine-learning models for application digital twins creates a circle of mutual reinforcement between operation optimization and intelligent configurations. It strengthens application resiliency, sustainability, and Green IT with further automation.
Autoscaling with machine learning-based predictions
Increased Quality
By monitoring selected KPI metrics (like latency, average response time, etc.), accurate predictions of application behaviors can be achieved and the desired performance with minimal resource consumption can be accomplished through intelligent autoscaling.
Intelligent autoscaling of Kafka consumers for application acceleration
Reduced Costs
Federator.ai analyzes the resource allocation and actual usage data from the cluster level to application level for the cost savings opportunities. It also provides recommendations for the most cost-effective cluster configuration that can handle the required workloads with the lowest cost from each public cloud service provider.
Cost optimization from the comparison of the price of resources and providers
Equipment Effectiveness
Full-stack insights, from application to hardware, and application workload predictions enable data center operators to consolidate and concentrate on the utilization of servers and intelligently adjust the cooling for greener operations.
ProphetStor Way: Collect, Analyze, Adapt, Consolidate, Focus. Use Software Sensors for the Workload Data Collection. Recommendation and Execution for Power and Cooling Consumption
Customer Satisfaction
Federator.ai not only helps enterprise architects plan and manage operations with ease in the MultiCloud environments but also meets cost efficiency, performance enhancement, scalability and resiliency required by the C-suite. It also helps to create a favorable climate for the DevOps team in the CI/CD pipeline and makes operations well-positioned to have a successful digital transformation.
Federator.ai provides the most cost-benefit way to automatically make IT operations greener
Features
Autoscaling
Trends of Requirements
Workload Placement
Application Requirement
Application Acceleration
Classification of Workloads
Cost Analysis
Sustainability/ Green IT
Anomaly Detection
Latency Minimization
Autoscaling Cloud Instance
HW-Assisted Acceleration
Capacity
Planning
Issue Migration
MultiCloud Cost Optimization with Spot
- Autoscaling
- Workload Placement
- Application Acceleration
- Cost Analysis
- Anomaly Detection
- Autoscaling Cloud Instance
- Capacity Planning
- Trends of Requirements
- Application Requirement
- Sustainability/ Green IT
- Latency Minimization
- HW-Assisted Acceleration
- Classification of Workloads
- Issue Migration
- MultiCloud Cost Optimization with Spot
Video | Federator.ai Feature Demo

